Dashboard

Resumen

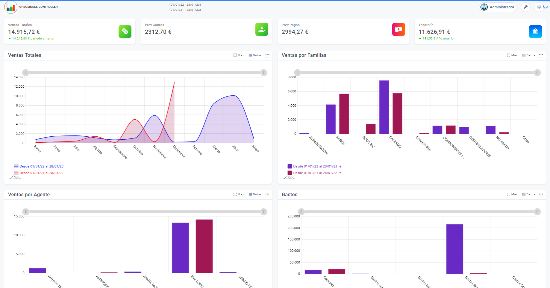
Desde la pantalla principal del módulo puede acceder a las principales opciones de éste, a través de los botones y los menús desplegables. También muestra una imagen general de nuestra empresa en cuanto a ventas, gastos y efectos se refiere, donde nos especificará información relevante:

Ventas totales

Volumen de ventas realizado en el periodo indicado como actual, también tendremos una comparativa de ventas con respecto al año anterior. El cálculo se recoge de las líneas de facturas y albaranes de venta, en concreto el sumatorio es de precio por cantidad.

Previsión de cobros

Importe totalizado de los efectos pendientes de cobro en el periodo indicado como actual, también tendremos una comparativa de ventas con respecto al año anterior. Este cálculo tiene en cuenta la fecha del efecto a 30 días vista y no la del vencimiento.

Previsión de pagos

Importe totalizado de los efectos pendientes de pago en el periodo indicado como actual, también tendremos una comparativa de ventas con respecto al año anterior. Este cálculo tiene en cuenta la fecha del efecto a 30 días vista y no la del vencimiento.

Tesorería

Saldo total de las cuentas del plan contable del grupo 57 en el periodo indicado como actual, también tendremos una comparativa de ventas con respecto al año anterior. Este cálculo no tiene en cuenta los apuntes de CIERRE DE EJERCICIO.

De forma más detallada y en la parte central obtendremos la información:

Información referente a la ventas totales desglosadas por meses, diferenciando el periodo actual con respecto al periodo anterior. La información recogida incluye las líneas de movimientos con traspasos y comprobaciones de inventario incluidas.

Información referente a la ventas totales desglosadas por familias, diferenciando el periodo actual con respecto al periodo anterior. Esta información está recogida de los movimientos de salida en los periodos indicados como actual y anterior diferencias por colores.

Ventas totales desglosadas por agentes, diferenciando el periodo actual con respecto al periodo anterior. Esta información está recogida de los movimientos de salida en los periodos indicados como actual y anterior diferencias por colores.

Gastos totales agrupados por cuentas del grupo 6 del plan contable en los periodos indicados como actual y anterior diferencias por colores. En concreto tenemos:

  • Compras: Sumatorio de saldos de las cuentas del grupo 60
  • Gastos suministros: Sumatorio de saldos de las cuentas del grupo 66 menos las cuentas del grupo 626.
  • Gastos bancarios: Sumatorio de saldos de las cuentas del grupo 66 más las cuentas del grupo 626.
  • Gastos RRHH: Sumatorio de saldos de las cuentas del grupo 64.
  • Gastos Otros: Sumatorio de saldos de las cuentas del grupo 6 sin contar con las cuentas anteriormente indicadas.

Todas las gráficas que se muestran en este apartado tienen diversas funcionalidades:

  • Podemos pasar del modo gráfica al modo cuadricula mediante la opción
  • Tenemos diversas funcionalidades, tales como poder exportar la información en diversos formatos e incluso enviarlo a impresora pinchando sobre la opción
  • También podremos mostrar la información a pantalla completa clicando sobre